SkyMes PDM

Product Data Management SkyMes vs ERP

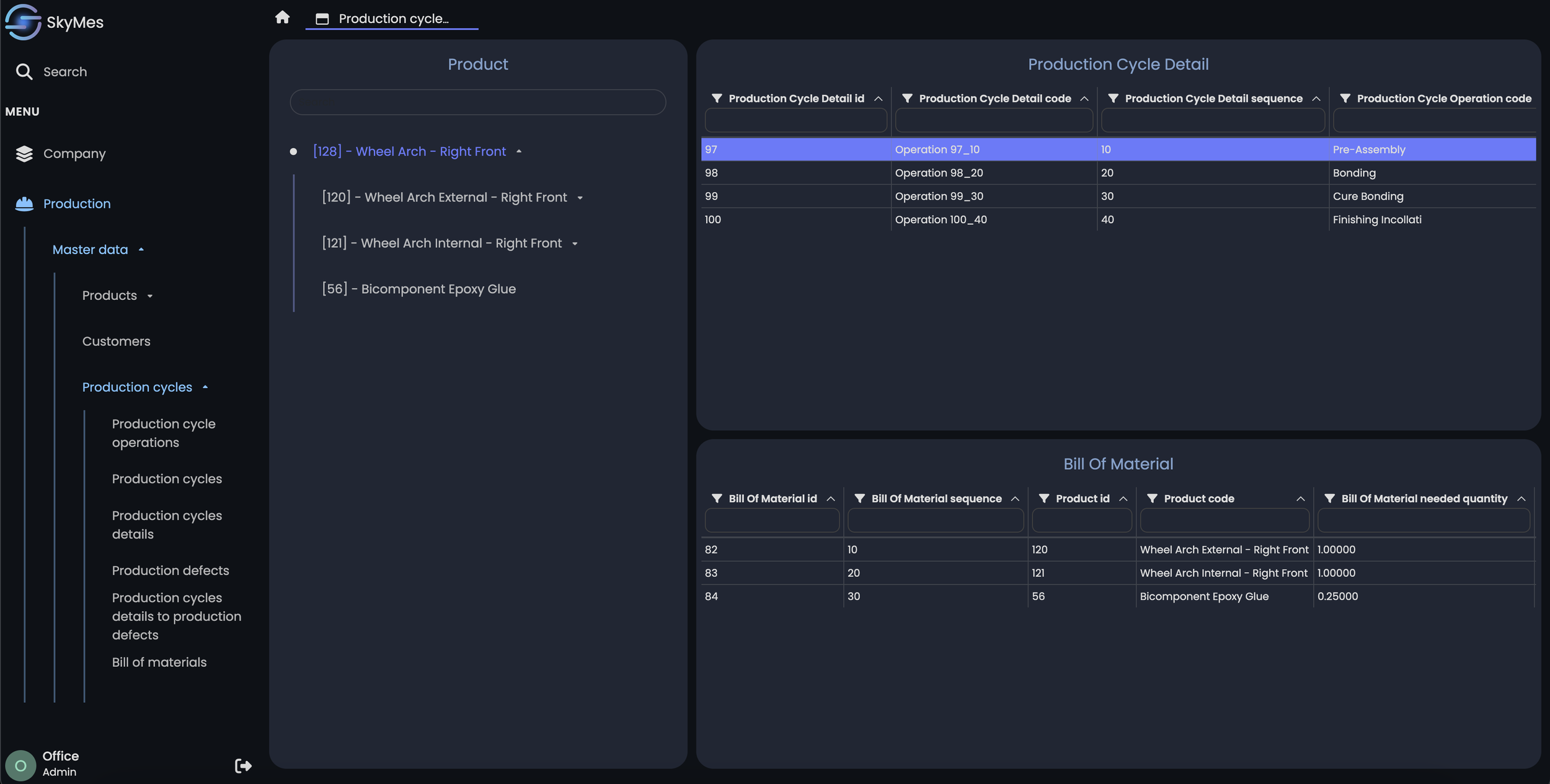
SkyMes allows for detailed management of your factory's production cycle, describing for each operation the necessary materials (BOM), the usable machines with their respective set of instructions/parameters, processing times, operational instructions, drawings, controls to be carried out, and any other operation.

The importance of cycles and bills of materials in the manufacturing of a product is crucial, especially when comparing SkyMes (Manufacturing Execution System) with an ERP system (Enterprise Resource Planning).

Here’s why

  • SkyMes, unlike ERP, focuses primarily on detailed real-time control of production processes. Consequently, the careful coding of production cycles in SkyMes is essential to monitor and optimize each phase of the production process. SkyMes, by managing in detail, for each operation, both the usable resources and the optimal setup of the same, allows for constant management and control of the production process to achieve maximum precision and quality of products

  • Unlike ERP, which manages bill of materials from an administrative perspective, SkyMes uses them to detail exactly which materials, components, and related processes are necessary for each phase of production. This detail allows for better factory resilience and product quality

  • The high level of detail with which SkyMes allows managing production cycles enables the factory to react quickly to changes in demand and/or production conditions

  • ERP is a tool designed to manage the resources of the entire company at a higher level (finance, human resources, supply chain, etc.), while SkyMes is specifically created for managing production. ERP provides general data, such as customer orders or production plans, while SkyMes details and transforms them into concrete production actions. Many companies, trying to use the ERP system for production management and control, make a fatal error with enormous waste of time and resources

Improve your production system with SkyMes

Request Demo